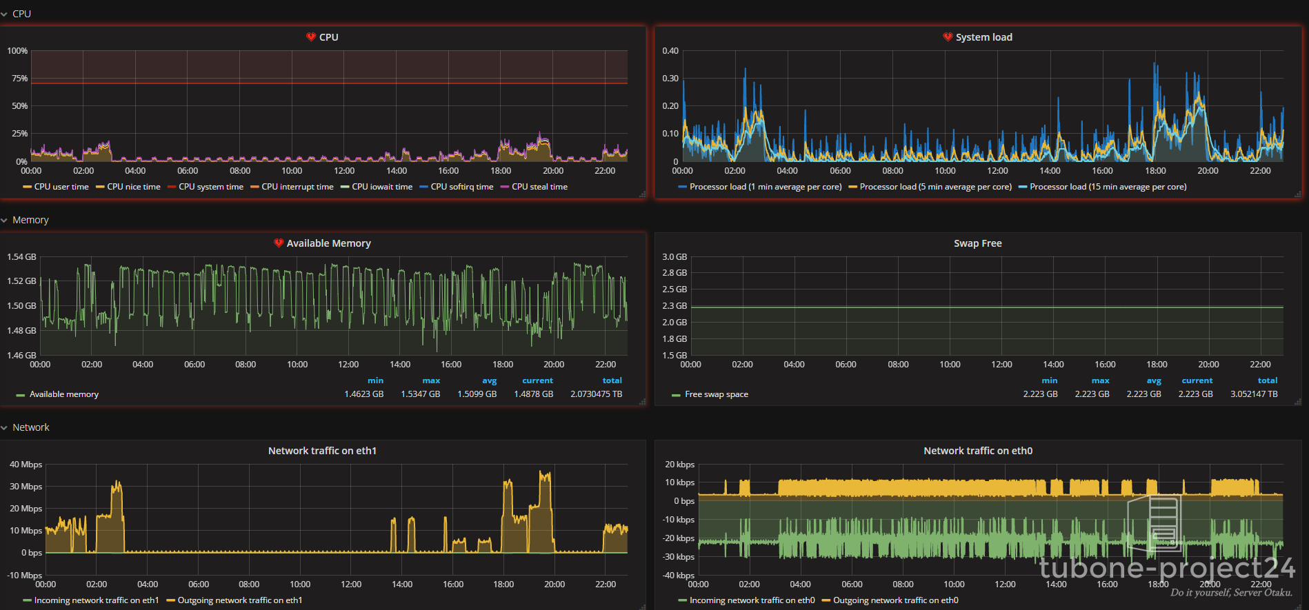
どうも。GrafanaのUIは結構かっこいいことで有名で、自身もZabbix APIを活用してZabbixのメトリックをGrafanaで見れるようにしております。Sentryを使ったフロントエンドのエラー監視と合わせて監視環境を充実させています。

こんな感じ。Zabbixのスクリーンと全く同じ内容ですが、妙に「監視している感」がありますね。
Table of Contents
- ZabbixのデータはZabbixで見ればいいのでは?
- GrafanaのWorld Pingを使ってみよう
- インストールしてみる
- Grafana.net APIを取得しWorld Pingが利用できるようにする
- エンドポイントを追加する
- 画面を見る
ZabbixのデータはZabbixで見ればいいのでは?
はい。おっしゃるとおりです。そもそもそんな監視するほど重要なものがあるかと言われると。。
でも、Grafanaにはもっと手軽にかっこいい画面を見る方法があります。
GrafanaのWorld Pingを使ってみよう
Grafanaの優秀な点はPlugin機能で簡単にデータソースやパネルを追加できる点です。
もともと、GrafanaはInfluxDBの可視化用みたいな位置づけっぽいですが、データソースプラグインを追加することで、例えばElasticsearchのクラスタ監視や、CloudWatch、さらにはkubernetesやDatadogなどのコンテナの監視までできるという優れものです。
また、データソースではないですが、World Pingという世界中のエンドポイントからPing・DNS・HTTPなどの死活監視を提供するサービスと連携させることで、簡単にかっちょいい画面を作ることができます。

こんな感じで好きなプラグインをコマンド一発でインストールできます。
インストールしてみる
まず、Grafanaの入ったサーバーでrootユーザーで、
grafana-cli plugins install raintank-worldping-app
こうすることで、簡単にプラグインが導入されます。
Grafana.net APIを取得しWorld Pingが利用できるようにする

Grafana Web画面の左側のメニューに「World Ping」が表示されていると思いますのでPlugin Configから、Grafana.netのAPIを発行しましょう。
こうすることでWorld Pingが利用できます。無茶な監視をしない限り、無料版で事足りると思います。
エンドポイントを追加する
監視対象のIPまたはドメイン名をエンドポイントと呼んでますが、エンドポイントを設定していきます。
同じく、Grafana Web画面の左側のメニューに「World Ping」⇒「Endpoints」と進みます。
エンドポイントは無料版だと最大3つです。

このようにEndpointにドメイン名を設定し、監視したいサービスを選びConfigureを押します。

細かい設定等でてきますから、設定していきます。
監視間隔、死活監視を投げるインスタンスの国、ポート、HTTPメソッドなど細かく設定できます。
また、閾値を超えた場合に決められたメールに通知できます。(あらかじめメールサーバーの設定をGrafana.iniでしておきます。)
一応、無料版だと600万回/月しか監視できないようなので無茶な設定はやめましょう。
アップデートボタンを押せば、設定が完了します。
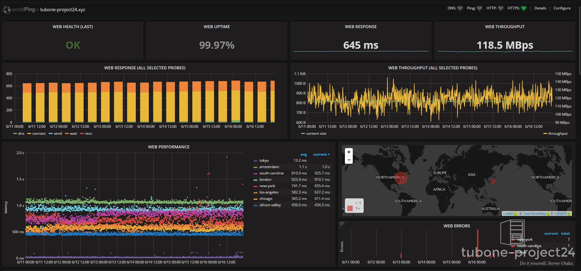
画面を見る
World Pingがすごいのは、あらかじめGrafana画面を提供している点で、設定さえすればすぐ可視化できることです。
同じく、Grafana Web画面の左側のメニューに「World Ping」⇒「World Ping Home」と進むと、設定したエンドポイントが表示されますので、
エンドポイント名もしくはハートマークのサービス名をクリックすると画面が表示されます。

かっちょええ。

